How Project Management Helps In Devops Journals
Project management helps in DevOps journals by providing structured planning, clear communication, and risk mitigation, ensuring smooth, on-time, and within-budget […]
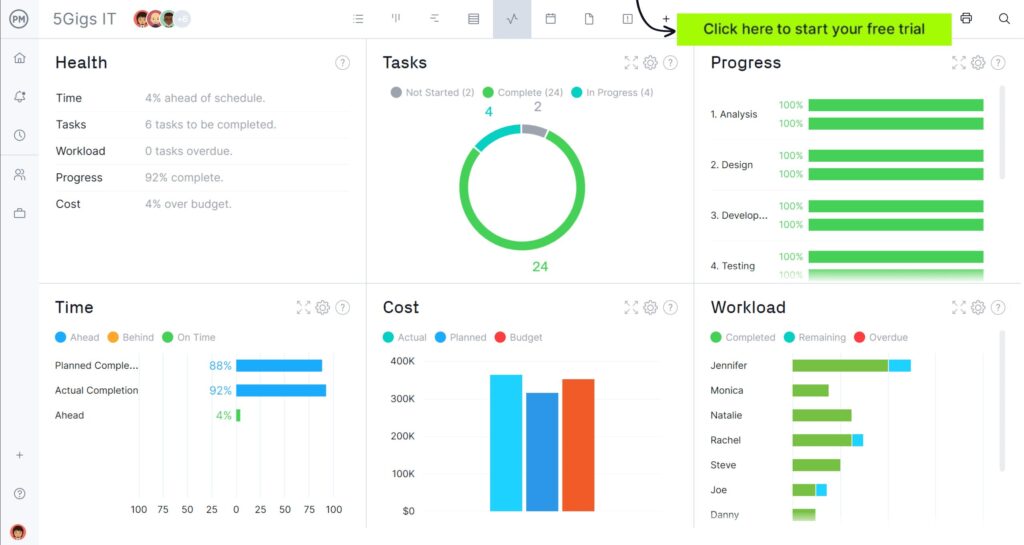
Project management helps in DevOps journals by providing structured planning, clear communication, and risk mitigation, ensuring smooth, on-time, and within-budget […]
Yes, Six Sigma Yellow Belt training includes basic project management concepts, focusing on participation within a project rather than leading
Does Six Sigma Yellow Belt Include Project Management Read More »
Managing project financials involves creating a detailed budget, tracking expenses meticulously, forecasting future costs, and regularly reviewing financial performance against
Project management effectively involves careful planning, clear communication, diligent tracking, and proactive problem-solving throughout the entire project lifecycle. Juggling deadlines,
Yes, fundraising projects definitely count as project management. They involve planning, execution, and monitoring, just like any other project. Have
Does Fundraising Projects Count As Project Management Read More »
Answering ‘are you a good project manager quiz’ depends entirely on your individual responses and reveals your strengths and areas
The De Anza College Project Management Certificate provides foundational project management skills, covering planning, execution, and control processes, which are
An effective project manager demonstrates strong communication, planning, and problem-solving skills, alongside the ability to motivate and lead a team
Project managers use Salesforce Service Cloud Guru to manage project-related support cases, track customer interactions, and gain visibility into service
How Project Managers Use Salesforce Service Guru Read More »
Associate project managers typically earn a median salary ranging from $60,000 to $85,000 annually, though this can vary based on
“The correct spelling is ‘project manager’.” Ever found yourself hesitating when writing about someone who leads crucial initiatives? It’s a
Yes, accountants can make good project managers due to their strong analytical skills and detail-oriented nature, which are valuable assets
Yes, Microsoft offers several project management tools, including Microsoft Project and Microsoft Planner. Curious if your tech giant provides ways
Yes, you can absolutely pursue project management after completing a BBA. Thinking about your career path after getting your Bachelor
Marketing project management services effectively requires showcasing demonstrable success, building strong professional networks, and targeting specific industries needing your expertise.